|
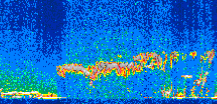
Displayed on this page are scaled, color-modulated, altitude-time images of CALIPSO attenuated backscatter (/km/sr) including:
- 532 nm total (parallel + perpendicular) attenuated backscatter
- 532 nm perpendicular attenuated backscatter
- 1064 nm total attenuated backscatter
The orbit track locations for the entire Level 1 .hdf file are in black and the orbit track locations corresponding to this page are color coded.
For the full scale images:
- the color bars for attenuated backscatter show the colors assigned to ranges of attenuated backscatter, /km/sr
- the horizontal axes are annotated with latitude (deg) and longitude (deg)
- the vertical axes are annotated to indicate altitude in kilometers
- the date and time of the measurements are listed as UTC time
- the names of the CALIPSO data products for the Lidar Level 1 attenuated backscatter granules are included
The scaled images on this page are organized by CALIPSO data product day and night orbit granules.
The maps with a shaded background indicate nightime measurements.
There are a maximum of 4 scaled images per granule.
The orbit tracks plotted on the maps show the measurement locations for each granule.
For each granule, the scaled images are ordered from left to right and their locations along the orbit tracks are color coded as: image one, image two, image three, image four.
Begin |
End | Number Profiles |
|---|---|---|
| 2009/01/04 00:38:44.6340 UTC | 2009/01/04 01:25:05.4894 UTC | 56070 |
|
|
|
|
|
Begin |
End | Number Profiles |
|---|---|---|
| 2009/01/04 01:25:05.5390 UTC | 2009/01/04 02:17:38.3794 UTC | 63570 |
|
|
|
|
|
Begin |
End | Number Profiles |
|---|---|---|
| 2009/01/04 02:17:38.4290 UTC | 2009/01/04 03:03:58.5404 UTC | 56055 |
|
|
|
|
|
Begin |
End | Number Profiles |
|---|---|---|
| 2009/01/04 03:03:58.5900 UTC | 2009/01/04 03:56:31.4293 UTC | 63570 |
|
|
|
|
|
Begin |
End | Number Profiles |
|---|---|---|
| 2009/01/04 03:56:31.4790 UTC | 2009/01/04 04:42:51.5874 UTC | 56055 |
|
|
|
|
|
Begin |
End | Number Profiles |
|---|---|---|
| 2009/01/04 04:42:51.6370 UTC | 2009/01/04 05:35:24.4784 UTC | 63570 |
|
|
|
|
|
Begin |
End | Number Profiles |
|---|---|---|
| 2009/01/04 05:35:24.5280 UTC | 2009/01/04 06:21:44.6374 UTC | 56055 |
|
|
|
|
|
Begin |
End | Number Profiles |
|---|---|---|
| 2009/01/04 06:21:44.6870 UTC | 2009/01/04 07:14:17.5284 UTC | 63570 |
|
|
|
|
|
Begin |
End | Number Profiles |
|---|---|---|
| 2009/01/04 07:14:17.5779 UTC | 2009/01/04 08:00:37.6884 UTC | 56055 |
|
|
|
|
|
Begin |
End | Number Profiles |
|---|---|---|
| 2009/01/04 08:00:37.7380 UTC | 2009/01/04 08:53:11.3234 UTC | 63585 |
|
|
|
|
|
Begin |
End | Number Profiles |
|---|---|---|
| 2009/01/04 08:53:11.3729 UTC | 2009/01/04 09:39:31.4834 UTC | 56055 |
|
|
|
|
|
Begin |
End | Number Profiles |
|---|---|---|
| 2009/01/04 09:39:31.5319 UTC | 2009/01/04 10:32:04.3754 UTC | 63570 |
|
|
|
|
|
Begin |
End | Number Profiles |
|---|---|---|
| 2009/01/04 10:32:04.4250 UTC | 2009/01/04 11:18:24.5334 UTC | 56055 |
|
|
|
|
|
Begin |
End | Number Profiles |
|---|---|---|
| 2009/01/04 11:18:24.5820 UTC | 2009/01/04 12:10:57.4244 UTC | 63570 |
|
|
|
|
|
Begin |
End | Number Profiles |
|---|---|---|
| 2009/01/04 12:10:57.4740 UTC | 2009/01/04 12:57:17.5864 UTC | 56055 |
|
|
|
|
|
Begin |
End | Number Profiles |
|---|---|---|
| 2009/01/04 12:57:17.6350 UTC | 2009/01/04 13:49:50.4774 UTC | 63570 |
|
|
|
|
|
Begin |
End | Number Profiles |
|---|---|---|
| 2009/01/04 13:49:50.5270 UTC | 2009/01/04 14:36:10.6383 UTC | 56055 |
|
|
|
|
|
Begin |
End | Number Profiles |
|---|---|---|
| 2009/01/04 14:36:10.6870 UTC | 2009/01/04 15:28:43.5284 UTC | 63570 |
|
|
|
|
|
Begin |
End | Number Profiles |
|---|---|---|
| 2009/01/04 15:28:43.5780 UTC | 2009/01/04 16:15:04.4264 UTC | 56070 |
|
|
|
|
|
Begin |
End | Number Profiles |
|---|---|---|
| 2009/01/04 16:15:04.4760 UTC | 2009/01/04 17:07:36.5714 UTC | 63555 |
|
|
|
|
|
Begin |
End | Number Profiles |
|---|---|---|
| 2009/01/04 17:07:36.6210 UTC | 2009/01/04 17:53:57.4694 UTC | 56070 |
|
|
|
|
|
Begin |
End | Number Profiles |
|---|---|---|
| 2009/01/04 17:53:57.5190 UTC | 2009/01/04 18:46:30.3573 UTC | 63570 |
|
|
|
|
|
Begin |
End | Number Profiles |
|---|---|---|
| 2009/01/04 18:46:30.4070 UTC | 2009/01/04 19:32:50.5133 UTC | 56055 |
|
|
|
|
|
Begin |
End | Number Profiles |
|---|---|---|
| 2009/01/04 19:32:50.5630 UTC | 2009/01/04 20:25:23.4004 UTC | 63570 |
|
|
|
|
|
Begin |
End | Number Profiles |
|---|---|---|
| 2009/01/04 20:25:23.4500 UTC | 2009/01/04 21:11:43.5563 UTC | 56055 |
|
|
|
|
|
Begin |
End | Number Profiles |
|---|---|---|
| 2009/01/04 21:11:43.6060 UTC | 2009/01/04 22:04:16.4434 UTC | 63570 |
|
|
|
|
|
Begin |
End | Number Profiles |
|---|---|---|
| 2009/01/04 22:04:16.4930 UTC | 2009/01/04 22:50:37.3454 UTC | 56070 |
|
|
|
|
|
Begin |
End | Number Profiles |
|---|---|---|
| 2009/01/04 22:50:37.3949 UTC | 2009/01/04 23:43:09.4904 UTC | 63555 |
|
|
|
|
|
Begin |
End | Number Profiles |
|---|---|---|
| 2009/01/04 23:43:09.5400 UTC | 2009/01/05 00:29:30.3964 UTC | 56070 |
|
|
|
|
|
























































































































