|
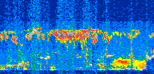
Displayed on this page are scaled, color-modulated, altitude-time images of CALIPSO attenuated backscatter (/km/sr) including:
- 532 nm total (parallel + perpendicular) attenuated backscatter
- 532 nm perpendicular attenuated backscatter
- 1064 nm total attenuated backscatter
The orbit track locations for the entire Level 1 .hdf file are in black and the orbit track locations corresponding to this page are color coded.
For the full scale images:
- the color bars for attenuated backscatter show the colors assigned to ranges of attenuated backscatter, /km/sr
- the horizontal axes are annotated with latitude (deg) and longitude (deg)
- the vertical axes are annotated to indicate altitude in kilometers
- the date and time of the measurements are listed as UTC time
- the names of the CALIPSO data products for the Lidar Level 1 attenuated backscatter granules are included
The scaled images on this page are organized by CALIPSO data product day and night orbit granules.
The maps with a shaded background indicate nightime measurements.
There are a maximum of 4 scaled images per granule.
The orbit tracks plotted on the maps show the measurement locations for each granule.
For each granule, the scaled images are ordered from left to right and their locations along the orbit tracks are color coded as: image one, image two, image three, image four.
Begin |
End | Number Profiles |
|---|---|---|
| 2010/06/08 00:00:47.5430 UTC | 2010/06/08 00:47:19.5414 UTC | 56295 |
|
|
|
|
|
Begin |
End | Number Profiles |
|---|---|---|
| 2010/06/08 00:47:19.5910 UTC | 2010/06/08 01:39:40.4844 UTC | 63330 |
|
|
|
|
|
Begin |
End | Number Profiles |
|---|---|---|
| 2010/06/08 01:39:40.5340 UTC | 2010/06/08 02:26:12.5324 UTC | 56295 |
|
|
|
|
|
Begin |
End | Number Profiles |
|---|---|---|
| 2010/06/08 02:26:12.5820 UTC | 2010/06/08 03:18:33.4754 UTC | 63330 |
|
|
|
|
|
Begin |
End | Number Profiles |
|---|---|---|
| 2010/06/08 03:18:33.5250 UTC | 2010/06/08 04:05:05.5213 UTC | 56295 |
|
|
|
|
|
Begin |
End | Number Profiles |
|---|---|---|
| 2010/06/08 04:05:05.5709 UTC | 2010/06/08 04:57:26.4634 UTC | 63330 |
|
|
|
|
|
Begin |
End | Number Profiles |
|---|---|---|
| 2010/06/08 04:57:26.5130 UTC | 2010/06/08 05:43:58.5084 UTC | 56295 |
|
|
|
|
|
Begin |
End | Number Profiles |
|---|---|---|
| 2010/06/08 05:43:58.5580 UTC | 2010/06/08 06:36:19.4503 UTC | 63330 |
|
|
|
|
|
Begin |
End | Number Profiles |
|---|---|---|
| 2010/06/08 06:36:19.5000 UTC | 2010/06/08 07:22:51.4964 UTC | 56295 |
|
|
|
|
|
Begin |
End | Number Profiles |
|---|---|---|
| 2010/06/08 07:22:51.5460 UTC | 2010/06/08 08:15:12.4374 UTC | 63330 |
|
|
|
|
|
Begin |
End | Number Profiles |
|---|---|---|
| 2010/06/08 08:15:12.4870 UTC | 2010/06/08 09:01:45.2274 UTC | 56310 |
|
|
|
|
|
Begin |
End | Number Profiles |
|---|---|---|
| 2010/06/08 09:01:45.2770 UTC | 2010/06/08 09:54:05.4244 UTC | 63315 |
|
|
|
|
|
Begin |
End | Number Profiles |
|---|---|---|
| 2010/06/08 09:54:05.4740 UTC | 2010/06/08 10:40:38.2134 UTC | 56310 |
|
|
|
|
|
Begin |
End | Number Profiles |
|---|---|---|
| 2010/06/08 10:40:38.2630 UTC | 2010/06/08 11:32:58.4094 UTC | 63315 |
|
|
|
|
|
Begin |
End | Number Profiles |
|---|---|---|
| 2010/06/08 11:32:58.4590 UTC | 2010/06/08 12:19:31.1974 UTC | 56310 |
|
|
|
|
|
Begin |
End | Number Profiles |
|---|---|---|
| 2010/06/08 12:19:31.2470 UTC | 2010/06/08 13:11:51.3954 UTC | 63315 |
|
|
|
|
|
Begin |
End | Number Profiles |
|---|---|---|
| 2010/06/08 13:11:51.4450 UTC | 2010/06/08 13:58:24.1844 UTC | 56310 |
|
|
|
|
|
Begin |
End | Number Profiles |
|---|---|---|
| 2010/06/08 13:58:24.2339 UTC | 2010/06/08 14:50:44.3834 UTC | 63315 |
|
|
|
|
|
Begin |
End | Number Profiles |
|---|---|---|
| 2010/06/08 14:50:44.4330 UTC | 2010/06/08 15:37:17.1744 UTC | 56310 |
|
|
|
|
|
Begin |
End | Number Profiles |
|---|---|---|
| 2010/06/08 15:37:17.2240 UTC | 2010/06/08 16:29:37.3723 UTC | 63315 |
|
|
|
|
|
Begin |
End | Number Profiles |
|---|---|---|
| 2010/06/08 16:29:37.4220 UTC | 2010/06/08 17:16:10.1603 UTC | 56310 |
|
|
|
|
|
Begin |
End | Number Profiles |
|---|---|---|
| 2010/06/08 17:16:10.2099 UTC | 2010/06/08 18:08:31.1004 UTC | 63330 |
|
|
|
|
|
Begin |
End | Number Profiles |
|---|---|---|
| 2010/06/08 18:08:31.1500 UTC | 2010/06/08 18:55:03.1404 UTC | 56295 |
|
|
|
|
|
Begin |
End | Number Profiles |
|---|---|---|
| 2010/06/08 18:55:03.1900 UTC | 2010/06/08 19:47:24.0794 UTC | 63330 |
|
|
|
|
|
Begin |
End | Number Profiles |
|---|---|---|
| 2010/06/08 19:47:24.1290 UTC | 2010/06/08 20:33:56.1204 UTC | 56295 |
|
|
|
|
|
Begin |
End | Number Profiles |
|---|---|---|
| 2010/06/08 20:33:56.1700 UTC | 2010/06/08 21:26:17.0574 UTC | 63330 |
|
|
|
|
|
Begin |
End | Number Profiles |
|---|---|---|
| 2010/06/08 21:26:17.1070 UTC | 2010/06/08 22:12:49.1004 UTC | 56295 |
|
|
|
|
|
Begin |
End | Number Profiles |
|---|---|---|
| 2010/06/08 22:12:49.1500 UTC | 2010/06/08 23:05:10.0384 UTC | 63330 |
|
|
|
|
|
Begin |
End | Number Profiles |
|---|---|---|
| 2010/06/08 23:05:10.0880 UTC | 2010/06/08 23:51:42.0814 UTC | 56295 |
|
|
|
|
|
Begin |
End | Number Profiles |
|---|---|---|
| 2010/06/08 23:51:42.1310 UTC | 2010/06/09 00:44:03.0214 UTC | 63330 |
|
|
|
|
|




























































































































