|
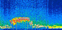
Displayed on this page are scaled, color-modulated, altitude-time images of CALIPSO attenuated backscatter (/km/sr) including:
- 532 nm total (parallel + perpendicular) attenuated backscatter
- 532 nm perpendicular attenuated backscatter
- 1064 nm total attenuated backscatter
The orbit track locations for the entire Level 1 .hdf file are in black and the orbit track locations corresponding to this page are color coded.
For the full scale images:
- the color bars for attenuated backscatter show the colors assigned to ranges of attenuated backscatter, /km/sr
- the horizontal axes are annotated with latitude (deg) and longitude (deg)
- the vertical axes are annotated to indicate altitude in kilometers
- the date and time of the measurements are listed as UTC time
- the names of the CALIPSO data products for the Lidar Level 1 attenuated backscatter granules are included
The scaled images on this page are organized by CALIPSO data product day and night orbit granules.
The maps with a shaded background indicate nightime measurements.
There are a maximum of 4 scaled images per granule.
The orbit tracks plotted on the maps show the measurement locations for each granule.
For each granule, the scaled images are ordered from left to right and their locations along the orbit tracks are color coded as: image one, image two, image three, image four.
Begin |
End | Number Profiles |
|---|---|---|
| 2021/11/29 00:33:29.5110 UTC | 2021/11/29 01:26:23.3594 UTC | 63990 |
|
|
|
|
|
Begin |
End | Number Profiles |
|---|---|---|
| 2021/11/29 01:26:23.4090 UTC | 2021/11/29 02:11:59.0464 UTC | 55155 |
|
|
|
|
|
Begin |
End | Number Profiles |
|---|---|---|
| 2021/11/29 02:11:59.0960 UTC | 2021/11/29 03:04:54.4313 UTC | 64020 |
|
|
|
|
|
Begin |
End | Number Profiles |
|---|---|---|
| 2021/11/29 03:04:54.4809 UTC | 2021/11/29 03:50:30.1183 UTC | 55155 |
|
|
|
|
|
Begin |
End | Number Profiles |
|---|---|---|
| 2021/11/29 03:50:30.1679 UTC | 2021/11/29 04:43:24.0163 UTC | 63990 |
|
|
|
|
|
Begin |
End | Number Profiles |
|---|---|---|
| 2021/11/29 04:43:24.0659 UTC | 2021/11/29 05:29:00.4474 UTC | 55170 |
|
|
|
|
|
Begin |
End | Number Profiles |
|---|---|---|
| 2021/11/29 05:29:00.4970 UTC | 2021/11/29 06:21:54.3444 UTC | 63990 |
|
|
|
|
|
Begin |
End | Number Profiles |
|---|---|---|
| 2021/11/29 06:21:54.3940 UTC | 2021/11/29 07:07:30.0313 UTC | 55155 |
|
|
|
|
|
Begin |
End | Number Profiles |
|---|---|---|
| 2021/11/29 07:07:30.0809 UTC | 2021/11/29 08:00:25.4163 UTC | 64020 |
|
|
|
|
|
Begin |
End | Number Profiles |
|---|---|---|
| 2021/11/29 08:00:25.4659 UTC | 2021/11/29 08:46:01.1034 UTC | 55155 |
|
|
|
|
|
Begin |
End | Number Profiles |
|---|---|---|
| 2021/11/29 08:46:01.1530 UTC | 2021/11/29 09:38:55.0004 UTC | 63990 |
|
|
|
|
|
Begin |
End | Number Profiles |
|---|---|---|
| 2021/11/29 09:38:55.0500 UTC | 2021/11/29 10:24:31.4324 UTC | 55170 |
|
|
|
|
|
Begin |
End | Number Profiles |
|---|---|---|
| 2021/11/29 10:24:31.4820 UTC | 2021/11/29 11:17:26.0734 UTC | 64005 |
|
|
|
|
|
Begin |
End | Number Profiles |
|---|---|---|
| 2021/11/29 11:17:26.1230 UTC | 2021/11/29 12:03:02.5054 UTC | 55170 |
|
|
|
|
|
Begin |
End | Number Profiles |
|---|---|---|
| 2021/11/29 12:03:02.5550 UTC | 2021/11/29 12:55:56.4034 UTC | 63990 |
|
|
|
|
|
Begin |
End | Number Profiles |
|---|---|---|
| 2021/11/29 12:55:56.4530 UTC | 2021/11/29 13:41:32.0904 UTC | 55155 |
|
|
|
|
|
Begin |
End | Number Profiles |
|---|---|---|
| 2021/11/29 13:41:32.1400 UTC | 2021/11/29 14:34:25.9884 UTC | 63990 |
|
|
|
|
|
Begin |
End | Number Profiles |
|---|---|---|
| 2021/11/29 14:34:26.0380 UTC | 2021/11/29 15:20:02.4194 UTC | 55170 |
|
|
|
|
|
Begin |
End | Number Profiles |
|---|---|---|
| 2021/11/29 15:20:02.4690 UTC | 2021/11/29 16:12:57.0624 UTC | 64005 |
|
|
|
|
|
Begin |
End | Number Profiles |
|---|---|---|
| 2021/11/29 16:12:57.1120 UTC | 2021/11/29 16:58:33.4933 UTC | 55170 |
|
|
|
|
|
Begin |
End | Number Profiles |
|---|---|---|
| 2021/11/29 16:58:33.5429 UTC | 2021/11/29 17:51:27.3904 UTC | 63990 |
|
|
|
|
|
Begin |
End | Number Profiles |
|---|---|---|
| 2021/11/29 17:51:27.4400 UTC | 2021/11/29 18:37:03.0774 UTC | 55155 |
|
|
|
|
|
Begin |
End | Number Profiles |
|---|---|---|
| 2021/11/29 18:37:03.1270 UTC | 2021/11/29 19:29:56.9744 UTC | 63990 |
|
|
|
|
|
Begin |
End | Number Profiles |
|---|---|---|
| 2021/11/29 19:29:57.0240 UTC | 2021/11/29 20:15:33.4054 UTC | 55170 |
|
|
|
|
|
Begin |
End | Number Profiles |
|---|---|---|
| 2021/11/29 20:15:33.4550 UTC | 2021/11/29 21:08:28.0463 UTC | 64005 |
|
|
|
|
|
Begin |
End | Number Profiles |
|---|---|---|
| 2021/11/29 21:08:28.0959 UTC | 2021/11/29 21:54:04.4774 UTC | 55170 |
|
|
|
|
|
Begin |
End | Number Profiles |
|---|---|---|
| 2021/11/29 21:54:04.5270 UTC | 2021/11/29 22:46:58.3744 UTC | 63990 |
|
|
|
|
|
Begin |
End | Number Profiles |
|---|---|---|
| 2021/11/29 22:46:58.4240 UTC | 2021/11/29 23:32:34.0613 UTC | 55155 |
|
|
|
|
|
Begin |
End | Number Profiles |
|---|---|---|
| 2021/11/29 23:32:34.1109 UTC | 2021/11/30 00:25:29.4463 UTC | 64020 |
|
|
|
|
|
























































































































